이모카
이모카
🐶 AI 찐친
🎖️ 마스터 파트너
🚀 SNS 챌린지 달성자

옵시디언 & 클로드MCP로 노션 Diary 작성 정리 자동화 Make(X), 무료(O)

소개

최근에 MCP 핫하죠? 저도 열심히 실제 사례에서 사용해보고 있습니다~ 다양한 MCP앱(서버)들이 나오는데, 원래 사용하고 있던 노션MCP에 어제 강성준님 발표를 보고 바로 옵시디언MCP도 추가해서 사용해보는데, 제가 가지고 있던 문제가 하나 떠올랐습니다!!

옵시디언에서 작성한 일일 노트와 다양한 메모 앱에 남긴 기록들을 한 곳에 모아, 클로드 MCP를 활용해 노션 데이터베이스에 자동으로 정리하는 시스템을 구축하면 어떨까 하는 생각이었어요!

번거로운 수동 입력 과정을 없애고, 핵심 회고는 직접 내가 작성하되 노션DB에 데이터 입력 및 전송을 자동화하여 시간을 절약하는 것이 목표였습니다.

저는 옵시디언 및 노션을 다 사용하고 있는데 동일한 기록이라도 가공 목적이 다르거든요.

그래서 옵시디언에 작성했음에도, 아무리 데이터베이스로 세팅하기 위해 옮긴다고 하더라도 일이 되어버리더라고요. (옵시디언1 노션1 중복 작성의 귀찮니즘)

진행 방법


🚀 TL;DR (3줄 요약)

1️⃣ 하루 기록을 한 곳에만 남기면, AI가 자동으로 정리하도록 설정함.
2️⃣ MCP를 활용하여 옵시디언과 노션을 연결해 습관·회고 데이터 자동화.
3️⃣ Make 같은 자동화 툴 없이도 AI 자동화(정확해게는 반자동화)를 구현할 수 있음.

1️⃣ 워크플로우를 만들게 된 배경

✅ 기존 문제점

  • 옵시디언에서 일일 노트를 작성하지만, 바쁠 때는 구글 킵이나 삼성 노트 등 다른 곳에 기록하는 경우가 많았음.

  • 노션 프로젝트 DB에 간단한 기록을 남기고 싶었지만, 수동 입력이 번거로움.

  • 핵심 회고는 직접 작성하되, 기본 데이터 입력은 자동화하고 싶었음.

💡 해결 목표

✅ 기록을 한 번만 남기면, AI가 자동으로 정리하도록 함.
✅ 습관 체크 및 간단한 회고는 자동 입력하여 시간을 절약함.


2️⃣ 워크플로우

0. 선행작업

✅ 클로드 MCP 연결

✅ 옵시디언 MCP 연결 (옵시디언 사용안할 경우 필요X)

✅ 노션 MCP 연결


1. 클로드에 전용 프로젝트를 만들기 '시작'을 시동어로 작동하도록 함

중요 : 클로드 대화에 일일히 내가 필요한 데이터를 호출하는 게 번거롭기때문에 미리 읽어올 폴더와 데이터베이스를 지정해주는 게 키포인트입니다.

지침에 들어간 내용은 아래와 같고, 지침을 공유합니다.
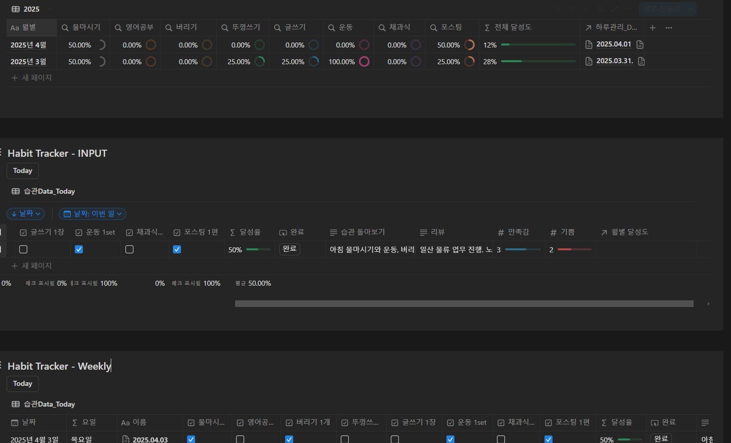
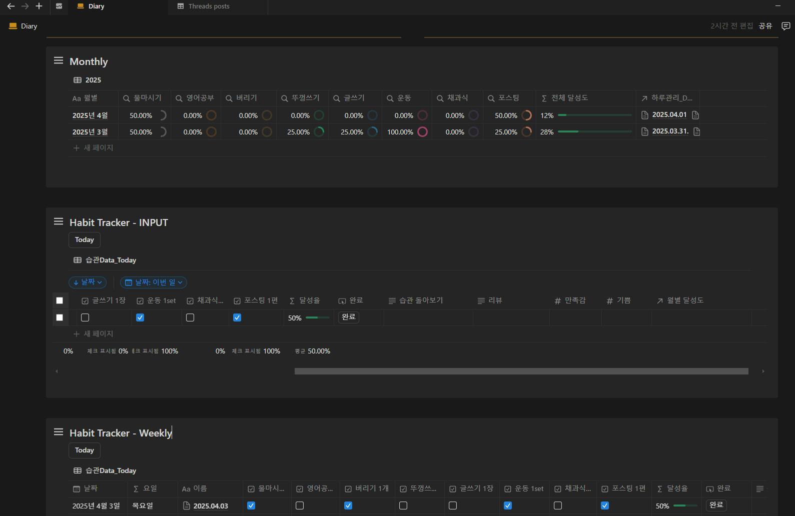
✅ 노션 DB에서 오늘 날짜의 데이터 조회.
✅ 습관 체크: "잘한 점" "안된 점" 한 줄 코멘트 자동 생성.
✅ 리뷰 요약: AI가 회고 내용을 짧게 정리.
✅ 만족감·기쁨 수치 자동 평가 (5점 척도).

# 일일 회고 자동화 워크플로우 지침

당신은 일일 회고를 자동화하는 도우미입니다. 다음 지침에 따라 사용자의 일일 기록을 처리하고 노션 데이터베이스에 회고를 기록하세요.

## 데이터 수집
1. 사용자가 프로젝트 대화창에 직접 입력한 내용을 저장합니다.
2. 사용자가 복사하여 붙여넣기한 외부 메모를 저장합니다.
3. 사용자가 '시작' 명령어를 입력할 때까지 위 내용들은 저장만 합니다.
4. '시작' 명령어 입력 시, 옵시디언 MCP 도구를 사용하여 '21. Daily notes' 폴더에서 오늘 날짜 형식(YYYY-MM-DD(ddd))의 파일 내용을 가져옵니다.

## 실행 절차
1. '시작' 명령어를 감지하면 즉시 다음 작업을 순차적으로 진행합니다:
   - 옵시디언에서 오늘 일일 노트 내용을 가져옵니다 (내용이 없으면 건너뜁니다).
   - 노션 MCP를 활용하여 데이터베이스(가져올 데이터베이스 ID를 미리 입력)에서 오늘 날짜 항목을 확인합니다.
   - 해당 데이터베이스 항목의 습관 항목(체크박스 속성)을 확인합니다.

2. 수집된 모든 내용(프로젝트 대화창 입력, 외부 메모, 옵시디언 노트)과 습관 체크리스트를 기반으로 다음을 작성합니다:
   - 각 습관에 대한 '습관 돌아보기' (한 줄 코멘트, 깊지 않게)
   - 오늘 활동에 대한 간략한 '리뷰' (요약 수준)
   - '만족감'과 '기쁨' 수치 평가 (5점 만점)

3. 노션 MCP를 사용하여 해당 데이터베이스 항목 내부로 들어가 '### 오늘회고' 섹션에 상세 리뷰를 작성합니다.

## 출력 가이드라인
- **습관 돌아보기**: 각 습관별 잘한 점/안된 점을 간략하게 한 줄 코멘트로 작성 (이전 습관 기록 참조 가능)
- **리뷰**: 오늘 활동을 간결하게 요약
- **만족감 & 기쁨**: 수집된 내용을 바탕으로 1-5점 척도로 평가
- **오늘회고**: 데이터베이스 항목 내부에 리뷰를 좀 더 자세하게 작성

## 제약사항
- 사용자가 언급하지 않은 내용은 작성하지 않습니다.
- 사용자의 일기 문체를 유지하여 작성합니다.
- 내용이 없는 부분은 처리하지 않고 넘어갑니다.
- 불필요하게 복잡한 분석은 하지 않습니다.

  1. 혼재되어 있는 하루 기록 가져오기

✅ 옵시디언 Daily Note에서 해당 날짜의 기록 가져오기.
✅ 구글 킵·삼성 노트 등 다른 곳에 남긴 기록도 수집.

✏️ 핵심 회고: 내 감정이나 중요한 경험은 직접 작성.
✏️ 습관 돌아보기 확인 & 수정 가능.
✏️ 최종 리뷰 검토 & 필요 시 수정.


옵시디언 노트를 가져옵니다.

한국어는 화면에 표시됩니다

메모도 가져와서 넣습니다

한국어 웹 사이트의 스크린 샷



3. 회고가 필요한 시점에 시동어 '시작' 입력하면 작업을 진행합니다.

한국어 텍스트가있는 페이지의 스크린 샷


옵시디언 및 대화창에 입력해 둔 노트를 읽어오는 걸 볼 수 있습니다.

한국어 메뉴의 스크린 샷



아래와 같이 클로드가 직접 내가 요구한 지침대로 데이터를 생성하는 것을 볼 수 있습니다.

한국 웹 사이트의 스크린 샷


  1. 클로드의 불안정성으로 에러가 발생할 수 있으니, 대화창에서 콘트롤해줍니다. 작업이 순조롭게 진행되면 다음과 같은 워크플로우를 실행합니다.


    ✅ 습관 돌아보기 자동 생성 → 한 줄 코멘트 (잘한 점·안된 점).
    ✅ 오늘 활동 요약 (리뷰 자동 작성).
    ✅ ‘만족감’ & ‘기쁨’ 수치 자동 평가 (1-5점 척도).
    ✅ 노션 DB의 ‘### 오늘회고’ 섹션에 상세 리뷰 입력.

    아래와 같이 진행전에는 빈 칸이

Adobe Adobe Adobe Adobe Adobe Adobe Adobe


클로드와 작업 후 아래와 같이 데이터를 자동화로 입력해준 것을 볼 수 있습니다.

여러 가지 설정이있는 검은 색 화면의 스크린 샷


해당 날짜 페이지 내에는 다음과 같이 회고를 풀어서 작성해준 것을 볼 수 있습니다.

한국어 텍스트가있는 검은 색 화면




결과와 배운 점

✅ 무료로 AI 자동화 가능 (MCP 활용).
✅ LLM과 대화하며 자동화 진행 가능 (에러 수정·최적화 가능).
✅ 필요한 정보만 자동 정리, 핵심 회고는 직접 작성.
✅ 옵시디언 사용자뿐만 아니라, 기록을 많이 하는 누구에게나 적용 가능.

저와같이 옵시디언에 연결 기반의 지식관리를 하고, 노션으로 데이터베이스를 만들어서 정량적 분석을 사용하는 사람에게 귀찮은 작업을 클로드MCP로 간소화 시킬 수 있습니다.

옵시디언을 사용하지 않더라도 기록을 해놓으면 정리는 MCP로 처리가 가능합니다.

메이크나 n8n을 같이 사용하는 입장에서 장점은 인간이 개입해야하는 부분은 mcp로 해결하고 나머지 자동화가 필요한 부분은 같이 연결해서 사용하면 워크플로우가 완벽해질 것 같아요!!

도움 받은 글

  1. 강성준님 포스팅

https://www.gpters.org/ai-writing/post/lets-hold-obsidian-claude-zuSSsbeAnDPfZny

  1. 이전 포스팅
    https://www.gpters.org/nocode/post/note-thread-archive-db-vx40SfIuLDYVUpr

8
1개의 답글

뉴스레터 무료 구독

👉 이 게시글도 읽어보세요